Digital services are at the heart of every enterprise, whether it’s employee productivity or driving higher customer engagement. The key to success is reducing the mean time to resolution and identifying the root cause of issues no matter where the end-user or customer is located. Employees and customers have a lot in common, especially when it comes to interacting with digital services all day. Any problems with these services make headlines because they impact organizations.

These disruptions are significant, but they only make up a small part of the total disruptions that have recently happened. They have affected employee productivity, customer experience, and overall business performance. That's why it's crucial to expand our monitoring strategy to cover all ISPs, applications, and services that our employees and customers rely on, across all locations, to access our business and customer-facing applications. For example, Microsoft Teams necessitates complex services to harmonize voice, video, and application sharing between the cloud and all meeting participants for flawless functionality. Similarly, monitoring your public-facing website, such as Amazon.com, from various global vantage points is crucial to identifying issues with updates or accessibility problems in specific regions, ensuring business continuity.
In today's complex landscape, monitoring has evolved far beyond tracking user activity. As businesses increasingly rely on globally hosted data centers to deliver applications and services, the need for comprehensive visibility has never been more critical. The traditional approach of using multiple point solutions to monitor different aspects of your IT infrastructure is no longer sufficient. What's needed is a unified, holistic approach that combines end-user visibility, internet visibility, and robust security—all from a single solution.
The Evolution of Monitoring
Gone are the days when monitoring was limited to tracking user logins and basic performance metrics. Today, businesses need to monitor the entire spectrum of their IT environment, from end-user devices to complex internet paths that customers take to reach their services. Monitoring solutions must evolve to instantly analyze a lot of telemetry data into root-cause identification, with limited troubleshooting time. This is only possible with AI. This requires a level of granularity and visibility that traditional point solutions simply cannot provide.
End User Visibility
End user visibility provides insights into how your users are interacting with your applications and services. This includes monitoring user devices, understanding their network conditions, and identifying any issues that may be affecting their experience. By combining internet and end user views, you get a complete view of your IT environment. This lets you provide a better user experience.

The Importance of Internet Visibility
With applications and services hosted in data centers around the globe, internet visibility is paramount. Knowing how your apps and services are working, finding problems, and making sure they work well are important for giving customers a great experience. Internet visibility lets you fix problems before they affect your customers. This ensures the reliability and functionality of your services.
Zscaler Hosted Monitoring is generally available!
Leveraging the Zscaler Zero Trust exchange, which spans over 150 data centers across six continents, you can now securely monitor the performance of your critical business and customer-facing services around the clock from multiple locations.

This continuous monitoring allows you to ensure optimal performance of your external websites regardless of your customers' locations. Uphold service level agreements (SLAs) with your SaaS, cloud, data center, or network providers, and confidently deploy new applications or expand into new regions as your business grows, whether organically or through mergers and acquisitions.

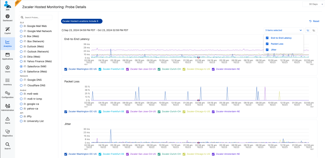
Zscaler Hosted Monitoring is a synthetic monitoring tool that ensures the performance and availability of critical applications and API endpoints. It operates through hosted probes from dedicated data centers across the globe, enabling continuous monitoring around the clock. This system allows users to test key applications, verify SLAs, and ensure optimal performance of both consumed and provided applications.

To configure Zscaler Hosted Monitoring, you need to set up hosted probes from these data centers. The configuration process involves creating a flat list of probes, which can be organized into collections, with the ability to create one or multiple probes within a single collection. Unlike end user monitoring, there is no need to configure applications or protocols for adaptive probing, as it operates directly from data centers. Users can choose probe locations and configure settings for web and cloud path probes including URL, response codes, timeouts, and redirects.
Instantly analyze performance metrics in Zscaler Hosted Monitoring with:
- Location-based analysis: Metrics can be grouped and analyzed based on probe locations to assess regional performance and identify any regional discrepancies.
- A scatter chart for anomalies: Utilizing scatter charts helps visualize individual runs and detect patterns or anomalies, aiding in pinpointing specific conditions or times when performance issues arise.
- Comparison of metrics: By comparing metrics like DNS, TCP handshake, and SSL handshake across different locations, it's possible to identify bottlenecks or delays, helping diagnose issues related to the network, server, or application layers.
- Alert configuration: Set up alerts with custom thresholds and throttling based on the application's criticality. Alerts trigger only after continuous threshold breaches, not one-off incidents, to minimize false positives and ensure near-real-time notifications of significant changes.
Security and Monitoring
In an era where cyber threats are increasingly sophisticated, security cannot be an afterthought. A robust monitoring solution must include advanced security features that protect your applications, services, and user data. This includes real-time threat detection, anomaly detection, and proactive security measures that safeguard your IT environment from potential breaches.
The Power of a Unified Solution
Imagine having a single solution that provides granular visibility into your end user experiences, internet services, and security posture. This eliminates the complexity of managing multiple point solutions and provides a unified solution for your IT environment. With a unified solution, you can:
- Identify and resolve issues faster: Quickly pinpoint performance bottlenecks and security threats, enabling faster resolution.
- Enhance the user experience: Gain insights into user behavior and network conditions to optimize application performance.
- Simplify management: Reduce the overhead of managing multiple tools and streamline your monitoring processes.
- Facilitate collaborative troubleshooting: When different IT departments—such as network, security, and application teams—are all looking at the same data, troubleshooting becomes significantly easier. Uncorrelated insights from point solutions often lead to confusion and delays. A unified solution ensures that everyone is on the same page, working with the same data, and can quickly identify and address issues without the need for lengthy cross-departmental meetings.
- Improve incident response: With a unified solution, IT teams can quickly correlate events across different parts of the infrastructure, leading to faster incident response times. This holistic approach ensures that no critical information is missed, and issues are resolved more efficiently.
- Enhance proactive maintenance: By having a comprehensive view of your IT environment, you can proactively identify potential issues before they become major problems. This proactive approach helps in maintaining high availability and reliability of your services.
Conclusion
As businesses continue to expand their digital footprint, the need for comprehensive monitoring has never been more critical. By combining end user visibility, internet visibility, and robust security into a single solution, drastically reducing managing cycles. This not only simplifies management but also ensures that you deliver a superior user experience while maintaining the highest levels of security.
Embrace the future of monitoring and take your IT infrastructure to the next level with a unified, holistic approach. The time to revolutionize your monitoring strategy is now with Zscaler Digital Experience.



