Zscaler Blog
Get the latest Zscaler blog updates in your inbox
ZDX Innovations Launch Recap: Reduce MTTR from Hours to Minutes
Missed the virtual event? Don’t worry, we’ve got you covered. Here’s everything you need to know about the newest innovations in Zscaler Digital Experience (ZDX) and where you can see them in action.
Key Takeaways
The latest ZDX innovations empower teams to move from reactive problem-solving to proactive digital experience management. Here’s what’s new:
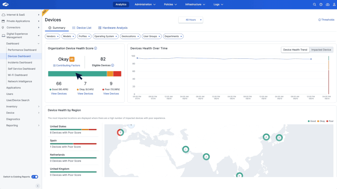
- Device Health Insights: The new Device Health Score and system event insights help IT teams identify and resolve device issues, minimizing downtime and optimizing device performance.
- Network Intelligence: AI-powered root cause analysis drastically reduces troubleshooting time by identifying ISP and last-mile issues in minutes.
- 24/7 Application Monitoring: Zscaler Managed Monitoring enables global monitoring of critical SaaS and web applications, detecting disruptions before they occur and supporting SLA enforcement.
Hear Dhawal Sharma, EVP, Products & Product Strategy, talk about the new innovations. Jump to the New ZDX Innovations chapter (9:00 - 15:00)
Read about what’s new in ZDX in our latest blog
Why These Innovations Matter
Detect and Remediate Enterprise-Wide Device Issues in Minutes
The new Device Health, Events, and Remediation capabilities provides comprehensive insights to uncover system and software crashes, analyze the health of devices across their workforce, and remediate any user experience issues. By proactively identifying these problems, organizations can extend device lifecycles, minimize downtime, and reduce the costs associated with regular device refreshes. These new capabilities ensure that small issues are addressed before they impact an end user's productivity.
See the new Devices dashboard in action in the Device Health, Events, and Remediation chapter (19:22 – 26:55)

Identify Network Problems and Reroute Traffic Fast
Root cause analysis has been taken to the next level, with ZDX Network Intelligence to pinpoint performance issues within last-mile and ISP connections. What used to take hours of manual troubleshooting can now be resolved in a matter of minutes. Network Intelligence automatically detects ISP bottlenecks and reroutes traffic through Zscaler Internet Access™ (ZIA™) for uninterrupted connectivity.
Sign in and jump to the Network Intelligence chapter (26:56 – 32:00) to see a demo.

Monitoring Application Performance 24/7 Before Users Notice
With the introduction of Zscaler Managed Monitoring, organizations now have 24/7 visibility into the performance of critical SaaS and web applications like Salesforce and Box. This global monitoring capability enables teams to detect disruptions before they occur, ensure SLAs for apps and services, and keep teams productive.
Discover more, jump to the Zscaler Managed Monitoring chapter here (32:10 – 38:24)

Customer Spotlight: How Cigna Solved Critical VDI Performance Issues
“ZDX gives everyone that holistic view and allows us to come together and troubleshoot rather than point the finger, so again a very big win for our organization as a whole.” - Cal Barker, IT Principal, Evernorth, The Cigna Group
Cigna transformed troubleshooting across their organization using ZDX’s holistic visibility, which enabled collaboration between networking and help desk teams and ended the blame game. When 15,000 VDIs across four data centers experienced slowness, disconnections, and reboots, ZDX helped the Cigna team quickly identify high CPU usage and share actionable insights with their vendor to resolve the issue.
Watch the full story now, jump to the Cigna Customer Spolight chapter (15:00 - 19:20)
Check out other ZDX customer success stories
Watchable Moments
Sign up and skip straight to the chapters that matter most to you:
- ZDX Overview: 0:00 - 9:00
- New ZDX Innovations: 9:00 - 15:00
- Cigna Customer Spotlight: 15:00 - 19:21
- Device Health, Events, and Remediation: 19:22 - 26:55
- Network Intelligence: 26:56 - 32:00
- Zscaler Managed Monitoring: 32:10 - 38:24
Why Digital Experience Management Matters
Employee frustration, wasted IT hours, and blind spots in performance issues cost enterprises billions annually. ZDX provides network operations and service desk teams with the tools they need to address these challenges and deliver exceptional user experiences.
Ready to see ZDX in Action?
- Learn more about ZDX
- See the new ZDX innovations in this lightboard video
- Request a Demo
Was this post useful?
Disclaimer: This blog post has been created by Zscaler for informational purposes only and is provided "as is" without any guarantees of accuracy, completeness or reliability. Zscaler assumes no responsibility for any errors or omissions or for any actions taken based on the information provided. Any third-party websites or resources linked in this blog post are provided for convenience only, and Zscaler is not responsible for their content or practices. All content is subject to change without notice. By accessing this blog, you agree to these terms and acknowledge your sole responsibility to verify and use the information as appropriate for your needs.
Get the latest Zscaler blog updates in your inbox
By submitting the form, you are agreeing to our privacy policy.



